跳到主要内容

Metabase

Metabase 是一个开源的商业智能工具,提供简洁易用的数据分析和可视化功能,支持丰富的数据源连接,并能够快速构建交互式仪表盘。该工具主要特点是界面友好、易于上手、支持自助分析、可视化看板制作、数据钻取探索,还集成了一个 SQL 查询编辑器,可以进行 SQL 查询和数据导出等。

通过 Metabase Apache Doris Driver,可以让 Metabase 连接到 Apache Doris 数据库,实现对 Doris 内部数据和外部数据的查询和可视化处理。

通过这个驱动程序,Metabase 可以将 Apache Doris 数据库和表作为数据源进行集成。要启用此功能,请遵循下面的设置指南:

  • 安装和配置驱动程序
  • 在 Metabase 中配置 Apache Doris 数据源
  • 在 Metabase 中构建可视化
  • 连接和使用技巧

安装 Metabase 和 Doris 驱动程序

前置要求

  1. 下载并安装 Metabase 0.48.0 及以上版本。具体参见 Metabase 安装文档
  2. 准备 Apache Doris 集群

安装 Doris 驱动程序

首先需要下载最新的 metabase-doris-driver

然后进行驱动安装,安装方式视 metabase 部署方式而定:

metabase 常规部署

  1. 下载 Driver

  2. 创建 Metabase 插件目录(如果不存在):

mkdir -p $path_metabase/plugins
  1. 将 JAR 文件复制到插件目录:
cp doris.metabase-driver.jar $path_metabase/plugins
  1. 重启 Metabase 服务

metabase docker 部署

如果 metabase 使用的是 docker 启动,则建议通过挂载 doris.metabase-driver.jar 的方式启动,docker 容器内部的插件路径为 /plugins/

  1. 下载 Driver

  2. 参考如下启动命令启动 Metabase:

docker run -d -p 3000:3000 --name metabase  -v $host_path/doris.metabase-driver.jar:/plugins/doris.metabase-driver.jar  metabase/metabase

在 Metabase 中配置 Doris 数据源

现在您已安装了 Metabasemetabase-doris-driver,让我们来看一下如何在 Metabase 中定义一个连接到 Doris 中 tpch 数据库的数据源。

连接参数说明

连接 Apache Doris 时需要配置以下参数:

参数含义示例
Display Name数据源显示名称Doris-TPCH
HostDoris FE 节点地址127.0.0.1
PortDoris Query Port(MySQL 协议端口)9030
Catalog nameCatalog 名(可选,默认为 internal)internal
Database name数据库名(必写)tpch
Username用户名root
Password密码your_password

数据库名称格式说明:

  • 内表:直接填写数据库名,如 tpch,系统会自动使用 internal catalog
  • 外表/数据湖:填写 Catalog 配置,如仅链接内表,则无需关注此项。

配置步骤

  1. 启动 Metabase 并完成登录

  2. 点击右上角的齿轮图标,选择 Admin Settings(管理设置)

Metabase 管理设置

  1. 在左侧菜单中选择 Databases(数据库),点击右上角的 Add database 按钮

添加数据库

  1. Database type 下拉框中选择 Apache Doris

选择 Apache Doris

  1. 填写连接信息:
  • Display name: Doris-TPCH
  • Host: 127.0.0.1
  • Port: 9030
  • Database name: tpch
  • Username: admin
  • Password: ******

填写连接信息

  1. 点击 Save 保存配置

  2. Metabase 会自动测试连接并同步数据库元数据。如果连接成功,会显示成功提示

连接成功

至此,数据源配置完成!接下来就可以在 Metabase 中构建可视化了。

在 Metabase 中构建可视化

我们选择 TPC-H 数据作为数据源,Doris TPC-H 数据源构建方式参考此文档

现在我们在 Metabase 中配置了 Doris 数据源,让我们可视化数据...

假设我们需要分析不同货运方式的订单金额随时间增长曲线,用以成本分析。

创建问题(Question)

  1. 点击主页右上角的 New + 按钮,选择 Question

新建问题

  1. 选择数据源:
    • Database: Doris TPCH
    • Table: lineitem

选择数据表

使用 SQL 构建自定义指标

为了计算收入(Revenue),我们需要使用自定义 SQL 表达式:

  1. 点击右上角切换 view sql,然后点击 convert this question to SQL 编辑 SQL

切换到 SQL 模式

  1. 输入以下 SQL 查询:
SELECT 
DATE_FORMAT(l_shipdate, '%Y-%m') AS ship_month,
l_shipmode,
SUM(l_extendedprice * (1 - l_discount)) AS revenue
FROM lineitem
WHERE l_shipdate >= '1995-01-01'
AND l_shipdate < '1997-01-01'
GROUP BY
DATE_FORMAT(l_shipdate, '%Y-%m'),
l_shipmode
ORDER BY ship_month, l_shipmode
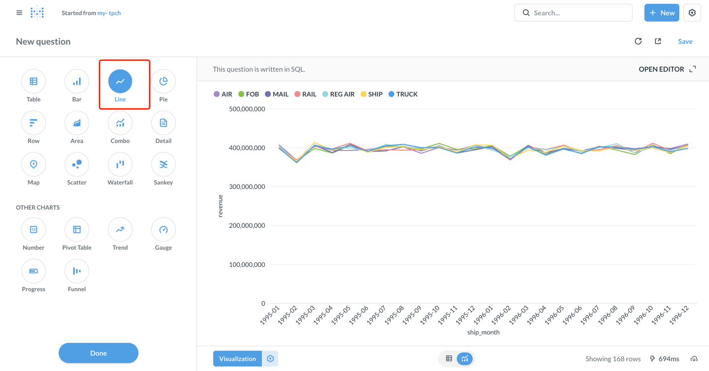
  1. 点击右下角的 Visualize 按钮查看结果

查看结果

配置可视化图表

  1. 默认显示为表格。点击左下角的 Visualization 按钮,选择 Line 图表类型

选择折线图

  1. 可按需配置图表参数(metabase 自动配置如下):

    • X-axis: ship_month(发货月份)
    • Y-axis: revenue(收入)
    • Series: l_shipmode(货运方式)
  2. 自定义图表样式:

    • 点击 Settings 图标,可以调整颜色、标签、图例位置等
    • Display 标签页可以设置坐标轴标题、数值格式等
  3. 图表配置完成后,点击右上角的 Save 保存

  4. 输入问题名称:my-tpch,选择保存到的集合(Collection)

命名问题

创建仪表盘(Dashboard)

  1. 点击 + NewDashboard 创建新仪表盘,输入仪表盘名称:my-tpch

创建仪表盘

  1. 点击 Add a chart 将已保存的 question 添加到仪表盘

添加问题

  1. 调整图表位置和大小,点击右上角 Save 保存仪表盘

保存仪表盘

至此,已经成功将 Metabase 连接到 Apache Doris,并实现了数据分析和可视化看板制作!

高级功能

使用 Catalog 访问外部数据

Doris 支持多 Catalog 功能,可以查询外部数据源 和 跨数据源的数据查询。在 Metabase 中使用时:

  1. 在 链接配置界面配置 Catalog, 在 Database 中配置 该 catalog 下的外表数据库,例如:
    catalog: hive_catalog, database: warehouse - 访问 名为 hive_catalog 中的 warehouse 数据库

配置catalog

  1. 或者在 SQL 查询中显式指定 Catalog:
SELECT * FROM hive.warehouse.orders LIMIT 100;

使用参数化查询

Metabase 支持在 SQL 查询中使用变量,方便创建交互式仪表盘:

SELECT 
l_shipmode,
SUM(l_extendedprice * (1 - l_discount)) AS revenue
FROM lineitem
WHERE l_shipdate BETWEEN {{start_date}} AND {{end_date}}
AND l_shipmode = {{ship_mode}}
GROUP BY l_shipmode

保存后,在仪表盘中可以通过下拉框或日期选择器动态筛选数据。

性能优化建议

  1. 使用分区裁剪:在 WHERE 子句中添加分区列的过滤条件

    WHERE date >= '2024-01-01' AND date < '2024-02-01'
  2. 利用物化视图:对于复杂的聚合查询,可以在 Doris 中创建物化视图加速查询

  3. 控制结果集大小:使用 LIMIT 限制返回行数,避免一次性加载过多数据

  4. 查询缓存:Metabase 会自动缓存查询结果,合理设置缓存时间可以提升性能

连接和使用技巧

  • 驱动安装:确保将 doris.metabase-driver.jar 放在 Metabase 的 plugins 目录下,并重启 Metabase
  • 时区设置:如果遇到时区问题,可以在 JDBC 连接字符串中添加 serverTimezone=Asia/Shanghai
  • 分区表优化:合理创建 Doris 分区表,按时间分区分桶,可有效减少查询扫描的数据量
  • 网络连接:建议使用 VPC 私有连接,避免公网访问引入安全风险
  • 权限控制:细化 Doris 用户账号角色和访问权限,遵循最小权限原则
  • 元数据同步:当 Doris 中的表结构发生变化时,在 Metabase 管理页面点击 "Sync database schema now" 手动同步
  • 性能监控:对于慢查询,可以在 Doris 中使用 SHOW QUERY PROFILE 分析性能瓶颈

数据类型显示异常

  • 确保使用最新版本的 Doris Driver
  • Doris largeint 类型需要在 SQL 中显式转换:
    SELECT CAST(large_int_col AS STRING) FROM table